2025年09月15日发版公告
1 POS 版本号:1.36.xxx
1.1 POS购买礼品卡、会员储值时刷卡支付收 cc 费
- 功能路径:会员储值、购买礼品卡
- 使用场景:国外在会员储值、购买礼品卡,使用刷卡支付时,根据支付方式设置,收取刷卡手续费
- 功能简介:
- 购买礼品卡、会员储值时,生成本地账单,通过收银台功能支付;
- 可以通过选择的支付方式是否收小费、是否收刷卡手续费执行不同的功能,金额记录到本地账单;
- 订单中心:更多-非菜品账单:点击可以显示购买礼品卡、会员卡储值等的账单详情;
- 示例图:
1.2 POS支持取餐柜的对接
- 功能路径:下单制作及取餐
- 使用场景:店里有安装取餐柜,店里制作完成后,通过扫码存餐,通知客户取餐;客户扫取餐码开柜取餐
- 功能简介:
- BO 参数:三方系统选择中,选择:珍格取餐柜,三方系统接口 token 里填对方的密钥;
- 下单时,非堂食单生成存餐码,打印在制作单和传菜单;
- 线上单下单时,同时生成取餐码传给线上,用于客人取餐;
- 店内制作完成后,通过扫码存餐;服务通知线上制作完成,可以取餐,并把柜号传给线上;
- 可以扫码取餐或输入取餐码取餐;取餐完成后,标记取餐完成;
- 示例图:
1.3 POS本地折扣的折上折控制
- 功能路径:本地折扣
- 使用场景:对菜品打折及账单多次打折的处理
- 功能简介:
- 增加一个 BO 参数:本地折扣支持折上折 默认:关; 参数打开后,现有的逻辑,支持在前一次打折的基础上再次打折;
- 参数关闭:
- 对菜品的多次菜品折扣,后一次的替换前一次的折扣,一个菜品只能执行一次折扣;
- 多账单的多次折扣,排除已经折扣的菜品后,对整单打折,以最后一次为准;
- 示例图:
1.4 POS优化及修复功能
- 功能路径:
- 使用场景:
- 功能简介:
- 日结时,上传日结的订单明细数据,方便云端对比未上传的账单及本地云端数据差异;
- 修复平台类支付科目因为异常原因记成记账类科目,造成损失的问题;
- 桌台押金增加参数:押金录入界面,手机号必填,不必填时,输入桌台押金时,手机号非必填;
- 不停机器人的对接:
- 补打制作单时,需要把补打的菜品传给不停机器人,需要有补打的标志;
- 菜品传下单时间给不停机器人
- 兜底口味做法,规格,套餐头名称等多语获取失败时使用库里的语言传给不停机器人
- 钱箱初始化优化:
- 当天第一笔现金结算时,实体钱箱未初始化时,自动初始化并把金额记录钱箱;
- 点击 钱箱管理、开钱箱时,判断没有初始化或没有录入备用金则弹输入备用金弹窗,录入备用金并初始化;
- 备餐管理里开启:自动制作完成 时,针对外卖订单也生效,通过兜底逻辑标记菜品制作完成;
- 套餐头可以设置出品部门,并按设置整个套餐打印出单
- 安卓 POS 购物车支持了显示菜品序号,方便核对菜品;
- 点菜界面按钮布局修复同步到其它门店支付方式显示为空的问题;
- 支持结账完成后,现金的找零算作小费;
- 示例图:
1.5 POS支持一键清空菜品及清空营销
- 功能路径:菜品操作
- 使用场景:未下单菜品因为某种原因需要全部删除时,使用已经清空功能快速删除全部菜品;需要重新执行营销时,一键清空原来执行的营销活动,重新执行;
- 功能简介:
- 点菜界面-更多:清空营销:点击提示后,清空所有的营销包括会员券,菜品保留;
- 一键清空:点击清空所有的未下单菜品,有营销活动时,先执行清空营销再执行清空菜品;
- 示例图:
1.6 POS叫号功能支持按账单类型过滤
- 功能路径:取餐叫号
- 使用场景:扫外卖单的划菜码时,也提示叫号了,外卖不应该叫号;
- 功能简介:
- POS 设置-语音设置-叫号-增加账单类型的过滤,可以勾选需要叫号的账单类型;
- 未设置的账单类型叫号时直接忽略,不叫号;
- 取餐叫号根据制作完成或取餐的消息刷新界面账单;
- 示例图:
1.7 POS增加强制取消账单的功能
- 功能路径:订单中心
- 使用场景:测试的账单、异常账单线下已经处理完成,账单不好处理需要作废不参与报表统计的账单,使用强制取消功能,把账单状态改成强制取消;
- 功能简介:
- 增加权限:强制取消账单,没权限的操作时弹窗授权;
- 订单中心-订单详情-更多:强制取消;
- 提示确认后,把账单状态改成强制取消,本账单不参与报表统计,钱款不做退款;
- 已经取消的账单,更多的按钮显示:变为正式单,点击时,把取消的账单转为正式账单;
- 日结、班结时账单更多里也可以选择强制取消这个账单;
- 示例图:
1.8 POS支持会员积分不支付小费和税金
- 功能路径:结账界面
- 使用场景:菜品价外税,使用会员积分支付账单时,不能支付税金,并按配置重算积分支付后剩余菜品的税金
- 功能简介:
- BO 支付方式下增加配置:支持支付价外税金 默认:开;
- 参数关闭时,会员积分支付时,只能支付去掉税金的金额,支付完成后,根据参数重算税金:
- 使用该结账方式后,不重算税金:税金保持,不做重算;
- 使用该结账方式后,剔除该结账方式的全部支付金额后,重算税金:剔除积分的支付金额剩余菜品金额重算税金;
- 剩余税金及剩余菜品金额使用其他支付方式支付;
- 如果会员积分未在小费设置的支付方式中时,标识积分也不能支付小费,可以有选择小费时,只能使用积分以外的支付方式支付;
- 示例图:
2 POS/报表
2.1 日结2.0二期 - 支持端上配置模版 & 指标和主题对齐营业报表 & 先预览后生成日结单 & 支持新老日结切换
- 功能路径:日结
- 使用场景:使用日结门店
- 功能简介:
- 非欧洲区域
- 默认新日结
- 支持端上配置模版
- 指标和主题对齐营业报表
- 先预览后生成日结单
- 支持新老日结切换
- 使用注意事项:新日结和新班结,调的是BO打印通用模版,老商户默认启用的是老模版,会导致打印信息缺失,需手动启用新模版。
- 默认新日结
- 欧洲区域
- 只支持老日结
- 非欧洲区域
- 示例图:
2.2 班结2.0完善 - 本期增加指标和主题
- 功能路径:班结2.0
- 使用场景:使用班结门店
- 功能简介:
- 本期新增指标和主题
- 营业指标
- 未结单数
- 综合统计
- 礼品卡订单付款汇总
- 权益包订单付款汇总
- 押金订单付款汇总
- 现金结余
- 小费汇总
- 税目汇总
- 菜品统计
- 菜品收入科目
- 会员统计
- 预收款汇总
- 会员汇总
- 礼品卡汇总
- 员工统计
- 工时卡
- 营业指标
- 本期新增指标和主题
- 示例图:
2.3 钱箱管理 - 新增存小费存入类型
- 功能路径:钱箱管理
- 使用场景:使用钱箱和小费门店
- 功能简介:
- 所有涉及钱箱管理和现金汇总页面
- 新增小费存入类型
- 所有涉及钱箱管理和现金汇总页面
- 示例图:
2.4 营业报表 - 新增挂账汇总主题 (1.33.26)
- 功能路径:营业报表
- 使用场景:使用挂账功能门店
- 功能简介:
- 数据指标
- 新增客户
- 消费笔数
- 消费金额
- 还款金额(客户)
- 客户明细
- 还款金额(支付)
- 支付明细
- 待还金额
- 数据指标
- 示例图:
2.5 会员汇总 - 新增会员卡数&储值赠金合计
- 功能路径:营业报表、新班结、新日结
- 使用场景:使用会员储值门店
- 功能简介:
- 新增2指标
- 新增会员卡数
- 储值赠金合计
- 新增2指标
- 示例图:
3 POS/打印
3.1 组件增加:在制作单、外卖后厨联和传菜单新增”存餐码”,在自提结账单、外卖商家联和外卖顾客联新增“取餐码”
- 功能路径:
- 餐厅管理-模版管理-制作单、外卖后厨联和传菜单
- 餐厅管理-模版管理-结账单(外卖商家联、外卖顾客联、自提结账单)
- 使用场景:澳洲商户在通过线上H5或者小程序进行点外卖和自提时,店内装有自助取餐柜,厨师做完菜品后会把菜品打包好放进行扫存餐码进行菜品村柜,然后顾客凭借结账单上的取餐码进行扫码取餐
- 功能简介:
- 新增“取餐柜-存餐码”
- 功能位置:餐厅管理-模版管理-制作单、外卖后厨联和传菜单-基础信息
- 新增组件““取餐柜-存餐码”组件”
- 新增“取餐柜-取餐码”
- 功能位置:餐厅管理-模版管理-结账单(外卖商家联、外卖顾客联、自提结账单)-基础信息
- 新增组件““取餐柜-取餐码”组件”
- 适配订单来源:该两个组件只针对线上H5或者小程序进行点外卖和自提
- 新增“取餐柜-存餐码”
- 示例图:
3.2 门店克隆优化:将“打印业务开关”加入到门店克隆中
- 功能路径:集团视角、品牌视角-基础服务-门店克隆
- 使用场景:门店克隆
- 功能简介:
- 打印管理新增“业务开关”克隆模块
- 可克隆数据:所有打印设置业务参数
- 不可克隆数据:无
- 该克隆为覆盖逻辑,即会将目标门店的打印设置业务参数进行覆盖操作
- 可以选择是否要进行打印设置业务参数的克隆操作
- 打印设置业务参数与其他克隆模块无关联关系
- 示例图:
3.3 打印优化:针对驱动打印时,如果缺纸时则走备用打印机进行重打
- 功能路径:餐厅管理-站点管理-打印机设置-高级选项
- 使用场景:
- 场景1:北美商户希望针对驱动打印,如果发现打印机返回缺纸状态时,走备用打印机进行补打
- 场景2:国内商户希望针对驱动打印,如果发现打印机返回缺纸状态时,则进行自动补打一张
- 功能简介:
- 新增“驱动打印缺纸后补打设置”开关,单选
- 选项为:不自动补打(默认)、备用打印机补打、自动补打
- 不自动补打:保持现状,不自动触发补打
- 备用打印机补打:意为会通过备用打印机进行补打
- 自动补打:意为自动针对刚发的打印任务进行补打
- 选项为:不自动补打(默认)、备用打印机补打、自动补打
- 只针对WinPOS启用驱动打印才可以实现
- 新增“驱动打印缺纸后补打设置”开关,单选
- 示例图:
3.4 组件新增:取餐号票据新增“订单编号”组件
- 功能路径:餐厅管理-模版管理-取餐号
- 使用场景:取餐号打印
- 功能简介:在基础信息分组中新增“订单编号”组件,与结账单中取值保持一致
- 示例图:
3.5 打印规则优化:打印动作与票据类型例外规则设置新增“三方平台订单变更与票据类型的对应关系”
- 功能路径:餐厅管理-打印管理-打印事件与票据类型例外规则设置
- 使用场景:商户反馈三方平台的外卖或者自提单调整(地址调整、菜品备注调整)“改”标识不明显,希望可以设置选择要打印的票据
- 功能简介:
- 新增强制打印的变更标识,此组件默认为自动添加且强制打印的test组件,可以调整其样式
- 新增“订单变更”打印事件
- 选项为“外卖顾客联”(默认勾选,可以手动取消勾选)、“外卖商家联”(默认勾选,可以手动取消勾选)、“自提结账单”(默认勾选,可以手动取消勾选)、“外卖后厨联”(默认勾选,可以手动取消勾选)、“传菜单”默认不勾选,可以手动勾选
- 示例图:
3.6 打印规则优化:新增套餐出单方式的设置
- 功能路径:餐厅管理-业务开关-套餐出单方式
- 使用场景:麻辣烫/麻辣香锅业态客户,外卖平台或者午市会有套餐售卖,套餐下有不同的子菜,后厨打印时一个套餐打印一张制作单,后厨方便配菜,单点的子菜正常一菜一单打印。
- 功能简介:
- 新增“套餐出单方式”设置开关,为单选项,选项为“随子菜出品部门”(默认)、“随套餐头出品部门”
- 随子菜出品部门:指只从子菜对应的出品部门进行出单(默认选项)
- 随套餐头出品部门:指只从套餐头对应的出品部门出单,套餐子菜和套餐子菜的配菜都只会随着套餐头的出品部门进行打印,不会走子菜和子菜配菜的出品部门出单
- 套餐打印样式不变
- 只针对票据小票出品部门生效,标签暂时不变
- 新增“套餐出单方式”设置开关,为单选项,选项为“随子菜出品部门”(默认)、“随套餐头出品部门”
- 示例图:
3.7 模版新增:取钞凭证
- 功能路径:
- 集团视角/品牌视角/门店视角-餐厅管理-模版管理-前厅小票
- 门店视角-餐厅管理-打印管理-POS站点打印规则设置
- 使用场景:当前客户收取现金比较多,会出现从钱箱中取钞用来采购等业务。取钞时需要有单据留证.目前没有单据对于使用较为不便
- 功能简介:
- 新增模版:取钞凭证
- 新增票据:规则中新增取钞凭证小票
- 打印时机:用户在POS-现金管理中操作取钞完成后自动打印
- 示例图:
3.8 打印规则优化:钱箱打印规则优化
- 功能路径:POS-设置-打印机与钱箱-默认钱箱
- 使用场景:美团收银打印一体机的打印机是内置的,无法链接钱箱,希望可以支持通过标签打印机进行触发钱箱开启
- 功能简介:
- 打印服务开钱箱的流程:
- 判断站点有没有绑定默认且有效的钱箱
- 有绑定的,则找钱箱绑定的打印机,找到打印机则给对应的打印机发开钱箱的指令,未找到时,查找站点的结账单打印机,找到发送开钱箱指令;
- 未绑定默认有效的钱箱时,也查找站点的结账单打印机,找到了发开钱箱的指令;
- 判断站点有没有绑定默认且有效的钱箱
- 示例图: 绑定钱箱
4 KDS
4.1 技术优化 - 数据库层面解决同数据不重复入库
- 功能路径:技术优化
- 使用场景:解决POS在毫秒级给KDS推重复订单,不会导致KDS显示重复订单
- 功能简介:
- 业务逻辑上已做排重处理
- 现在新增数据库层面排重处理
4.2 win最小化 - 解决KDS长时间最小化后,频繁提示掉线问题
- 功能路径:win最小化
- 使用场景:门店闲时最小化KDS应用
- 功能简介:
- 优化KDS长时间最小化后,不会频繁提示掉线问题
- 示例图:
4.3 KDS方案 - 解决win重装后不提示云端KDS方案问题
- 功能路径:wind重装
- 使用场景:门店使用KDS方案上传下发
- 功能简介:
- 优化卸载安装后不提示云端方案问题
- 示例图:
4.4 KDS显示 - 支持显示local server版本信息
- 功能路径:KDS设置页面
- 使用场景:查看LOCAL SERVER版本信息
- 功能简介:
- 支持显示local server版本信息
- 示例图:
5 Online
5.1 【H5】线上对接圆整规则
- 功能路径:支付确认页
- 使用场景:
- 线上点餐时,如果用户使用八达通和澳门通时,执行圆整规则(其他支付方式不支持圆整)
5.2 加价换购等活动商品显示估清信息
- 功能路径:支付确认页
- 使用场景:
- 线上支付确认页中,如果有加价换购或满赠商品时,也显示了对应菜品的估清信息及低库存信息
- 示例图:
5.3 扫码点餐购物车界面和下单界面可设置是否显示订单合计金额
- 功能路径:点餐页+确认下单页
- 使用场景:
- 装修中,可以将「点餐页+确认下单页」的小计金额设置隐藏,仅显示选购份数
- 示例图:
5.4 小程序智能储值、普通储值支持首充模式
- 功能路径:点餐支付页、普通储值页
- 使用场景:
- 普通储值及智能储值新增首充设置,设置后均会展示首充标识
- 智能储值、普通储值UI调整升级
- 示例图:
5.5 服务费附加费在确认订单页直接展示明细
- 功能路径:确认订单页
- 使用场景:
- 服务费附加费在确认订单页展示所有明细,名称支持多语
- 示例图:
5.6 【H5+小程序+装修】广告营销链接大全支持跳转商品分类
- 功能路径:装修链接大全
- 使用场景:
- 范围:装修链接大全、营销活动链接大全
- 新增堂食、自提、外卖商品分类(装修所选的分类为总部分类,门店是否生效取决于门店是否有次分类)
- 示例图:
5.7 链接大全新增【协议】链接
- 功能路径:装修链接大全
- 使用场景:链接大全中新增
- 示例图:
6 基本档
6.1 【商品管理】支持自助餐模式
- 功能路径:商品管理-自助餐档位
- 使用场景:适用于购买档位菜,在档位菜单中点菜下单非自取的自助餐场景
- 功能简介:
- 新增自助餐菜品的设置入口,设置档位菜品及档位菜单及下单规则;
- 档位类型:主档位可单独售卖,子档位跟随主档位单独选购增加可售卖商品范围
- 档位规格:客户类型区分成人或儿童,以及人数,用于点餐端开台时购买具体档位规格时默认开台人数和客户类型
- 自助餐绑定菜单:每一个自助餐档位需绑定菜单作为自助餐档位菜单
- 自助餐明细:针对绑定自助餐菜单,配置可售卖商品、免费商品以及限购规则
- 自助餐档位需单独进行发布到POS,发布自助餐档位时将默认门店现有普通菜品一并发布至POS
📌温馨提示:
若绑定菜单中后续增加新商品,不修改自助餐档位时,新商品将默认为免费商品
可售的免费商品默认为0元,可售的收费商品以菜单商品渠道价格为准
免费商品达到限购后,点餐端将无法再购买
- 示例图:
6.2 【商品管理】按配菜商品销售渠道,控制线上和三方外卖生效渠道
- 功能路径:商品管理-商品管理-商品配菜分组
- 使用场景:用于实现POS饮品与线上、三方外卖饮品配菜不一致,如三方外卖饮品不能加雪顶小料,POS收银系统上是可以的
- 功能简介:
- 根据配菜组内商品所支持的售卖渠道,线上和三方外卖不展示对应的配菜内商品
- 若某渠道对应配菜组内商品小于最小数量,且为勾选可重复选,将不展示当前配菜分组
- 示例图:
6.3 【商品管理】支持「三方外卖名称」
- 功能路径:商品管理-商品管理-三方外卖名称
- 使用场景:用于三方外卖展示名称
- 功能简介:商品名称新增三方外卖名称,支持多语、批量编辑、批量导入商品以及批量导入多语功能
- 示例图:
6.4 【商品管理】套餐商品,支持「出品部门」
- 功能路径:商品管理-套餐商品-出品部门
- 使用场景:麻辣烫/麻辣香锅业态客户,外卖平台或者午市会有套餐售卖,套餐下有不同的子菜,后厨打印时一个套餐打印一张制作单,后厨方便配菜,单点的子菜正常一菜一单打印。
- 功能简介:
- 套餐商品支持配置继承分类出品部门,也可以单独指定出品部门
📌POS1.1.36.0版本支持套餐商品打印
- 示例图:
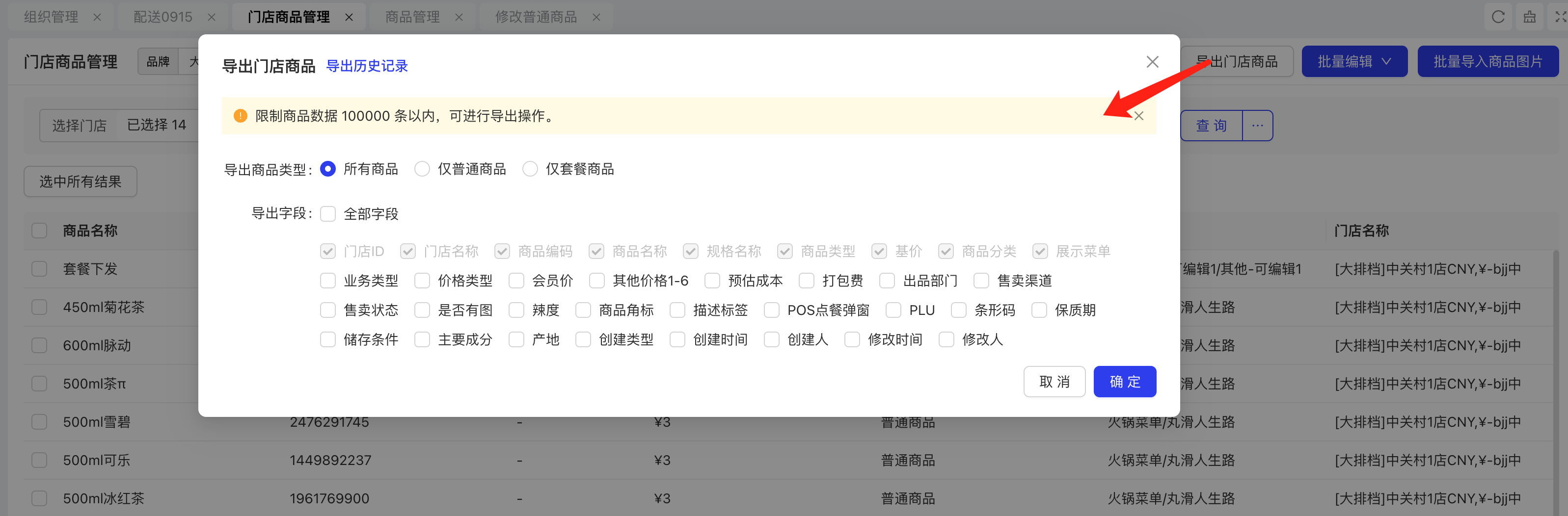
6.5 【门店商品管理】支持「导出已选商品」
- 功能路径:门店商品管理-导出门店商品
- 使用场景:在门店商品管理页面增加支持按不同字段导出门店下商品属性功能,便于跨门店查询售卖的商品
- 功能简介:
- 导出门店商品,支持按商品类型导出,包含:全部商品、仅普通商品、仅套餐商品
- 支持定制导出字段,包含:门店ID、门店名称、商品编码、商品名称、规格名称、商品类型、基价商品、分类、展示菜单、业务类型、价格类型、会员价、其他价格1-6、预估成本、打包费、出品部门、售卖渠道、售卖状态、是否有图、辣度、商品角标、描述标签、POS点餐弹窗、PLU、条形码、保质期、储存条件、主要成分、产地、创建类型、创建时间、创建人、修改时间、修改人
- 示例图:
6.6 【菜单管理】三方外卖支持「堂食/外卖/自提」价格
- 功能路径:商品管理-菜单管理
- 使用场景:三方外卖KeeTa,需要区分外卖和自提和价格
- 功能简介:
- 菜单渠道若选中三方外卖,支持指定平台价格开关
- 开启后,根据当前集团所开通的三方外卖平台,可配置对应平台、业务类型以及应用价格
- 最多配置10个规则
- 示例图:
6.7 【发布菜单】发布到POS时,过滤归档档案
- 功能路径:
- 商品管理-菜单管理-发布
- 商品管理-菜单变更方案-下发到门店
- 使用场景:商品关联出品部门,且出品部门已归档,再次下发POS时,商品有关联出品部门档案,打印依然生效
- 功能简介:发布POS时过滤已归档档案:税率、出品部门、出餐顺序、商品标签
6.8 【附加费】优化多日期和按人阶梯配置交互
- 功能路径:商品管理-附加费
- 使用场景:附加费列表中无法显示多日期费用以及按人数阶梯费用规则
- 功能简介:附加费列表中展示按多日期以及按人数阶梯费用规则
- 示例图:
6.9 【备注管理】新增「取消账单」
- 功能路径:餐厅管理-备注管理
- 使用场景:测试的账单、异常账单线下已经处理完成,账单不好处理需要作废不参与报表统计的账单,使用强制取消功能,把账单状态改成强制取消;
- 功能简介:新增备注原因类型「取消账单」
- 示例图:
6.10 【电子菜单】新增「售罄商品样式」&复制到其他门店
- 功能路径:餐厅管理-电子菜单
- 使用场景:配置电子菜单售罄商品样式
- 功能简介:
- 支持电子菜单保存并复制到其他门店功能
- 新增售罄商品样式配置,包含 : 点单页商品分别显示、点单页末尾折叠显示、点单页不显示
📌注:POS 1.1.36.0版本以上支持点餐端示例
- 示例图:
6.11 【门店档案】支持「按周」或「自定义」同时生效
- 功能路径:基础服务-门店档案-多营业时间
- 使用场景:可以设置特殊日期时间,例如 平时周二是休息不营业,但如果周二是节假日,门店也会营业
- 功能简介:开启多营业时间后,支持配置多个营业规则,生效日期支持按周、按自定义分别配置,但同一时间不可重复配置,最多可支持配置10个规则
📌
注:营业时间仅针对线上点餐端有效
- 示例图:
6.12 【门店档案】优化「门店电话」
- 功能路径:基础服务-门店档案-店内电话
- 使用场景:因目前门店档案电话无国际区号和手机号验证规则,导致拨打电话时经常出现无法拨打或者拨打时提示电话异常
- 功能简介:门店档案增加多个电话,支持手机和座机类型,同时根据国家默认选择手机对应的国际区号,并增加手机格式校验规则
- 示例图:
6.13 结账方式支持供应链收付款场景
- 功能路径:【营运中心】餐厅管理-结账方式-结账方式管理
- 使用场景:支持设置供应链收付款的结账方式,可以用于:
- 订货APP收银台支付,如国内网商银行、境外支付:pingpong、国家码、钱包、Visa/Master
- 供应链收款单及付款单的结账方式 结账方式可下发至配送中心或门店用于供应链业务收付款单
- 示例图:
6.14 【北美】结账方式支持预授权开关
- 功能路径:【营运中心】餐厅管理-结账方式-结账方式管理
- 使用场景:结账方式支持开启预收款开关;目前仅在Adyen刷卡时支持开启预授权支付
- 示例图:
6.15 结账方式支持批量禁用和启用
- 功能路径:【营运中心】餐厅管理-结账方式-结账方式管理下发功能
- 使用场景:结账方式下发功能中支持批量禁用和启用已有结账方式
- 示例图:
7 支付/分账
7.1 支持PingPong支付通道
- 功能路径:【营运中心】财务管理-收款管理-收款主体
- 使用场景:正式使用前,需在收款主体中配置支付业务参数。PingPong支付通道,可以用于海外支付的应用场景:
- 收银系统
- 支持海外钱包类支付,包括:
- 国家码,VietQR、PayNow、DuitNow、PromptPay等
- 钱包支付,Alipay、Wechat、TNGPay、MomoPay、ZaloPay、ShopeePay等
- 支持C扫B及H5支付
- 支持海外钱包类支付,包括:
- 供应链支付
- 支持跳转钱包类APP【同上】
- 支持C扫B类支付,如国家码、钱包
- 支持PingPong的VA账户支付
- 收银系统
7.2 支持苏商银行分账通道
- 功能路径:【营运中心】财务管理-收款管理-收款主体
- 使用场景:正式使用前,需在收款主体中配置支付业务参数。苏商银行可用于全渠道入金及分账
7.3 支持蚂蚁国际支付通道支持越南
- 功能路径:【营运中心】财务管理-收款管理-收款主体
- 使用场景:支持蚂蚁国际支付越南国家的支付方式:越南国家码(VietQR)及钱包(ZaloPay、MomoPay)
7.4 【香港】支持eftpay通道八达通在线支付
- 功能路径:【营运中心】财务管理-收款管理-收款主体
- 使用场景:支持eftpay支付通道八达通在线支付。
8 会员营销
8.1 【会员】储值套餐-支持排序
- 功能路径:会员-储值套餐-套餐列表
- 使用场景:按实际需求,在pos端展示储值套餐的排列顺序
- 示例图:
8.2 【会员】储值套餐-首充优惠
- 功能路径:会员-储值套餐/智能储值-固定储值
- 使用场景:顾客首次购买指定套餐,参与储值额外优惠,可额外获赠储值金额和优惠券等
- 示例图:
8.3 【会员】储值套餐-动态展示优化
- 功能路径:会员-储值套餐-动态充值和赠送金额展示
- 使用场景:实时展示充值金额和赠送金额效果
- 示例图:
8.4 【会员】储值套餐/智能储值-储值套餐封面
- 功能路径:会员-储值套餐/智能储值-储值套餐封面
- 使用场景:不同储值套餐或储值档位,可有不同的储值套餐封面,方便快速识别
- 示例图:
8.5 【会员】储值订单退款优化
- 功能路径:会员-卡操作-储值订单退款-部分退款
- 使用场景:订单退款-支持在储值订单使用部分金额后,对剩余部分储值一次性发起退款。注意退款时如果是非在线支付方式的,无法支持在线退款。
- 示例图:
8.6 【会员】企业会员-支持单卡修改企业客户信息
- 功能路径:会员-卡管理-编辑
- 使用场景:支持单张会员卡,修改本卡的且有客户信息
- 示例图:
8.7 【会员】卡方案/积分规则/权益描述多语优化
- 功能路径:描述字段增加多语
- 使用场景:海外部分客户,需要支持多语话的说明文案
- 示例图:
8.8 【会员】最有价值会员-消费次数/消费金额优化
- 功能路径:会员-数据-最有价值会员支持消费次数和消费金额和开卡门店
- 使用场景:集团/品牌,对管辖区域内的门店,重点优质的客户提供专属服务
- 示例图:
8.9 【会员】积分规则-支持按订单支付方式配置多倍积分
- 功能路径:会员/卡方案-积分规则-结账方式限制
- 使用场景:指定卡方案配置的积分规则,可按支付方式配置是否赠送积分或赠送X倍积分
- 示例图:
8.10 【优惠券】兑换券支持“指定金额”、“指定比例”兑换
- 功能路径:会员营销 - 营销 - 优惠券 - 兑换券
- 使用场景:X元换购指定商品、5折换购指定商品
- 功能简介:
- 兑换券新增优惠规则
- 免费兑换
- 优惠比例
- 减至
- 减免
- 兑换券新增优惠规则
- 示例图:
8.11 【优惠券】买赠券的赠送商品支持“按分类”
- 功能路径:会员营销 - 营销 - 优惠券 - 买赠券
- 使用场景:指定分类下都可赠送
- 功能简介:
- 赠送商品支持选择商品分类
- 示例图:

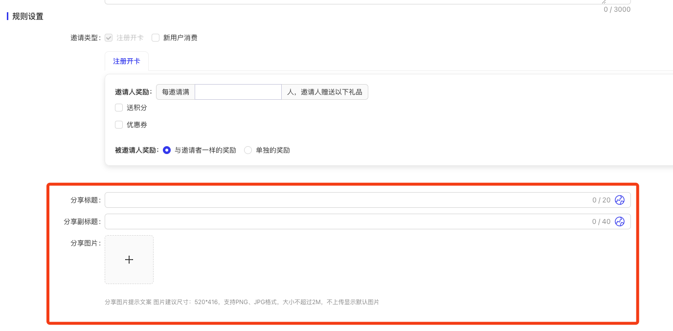
8.12 【营销】邀请有礼支持分享设置
- 功能路径:会员营销 - 营销 - 营销活动 - 邀请有礼
- 使用场景:设置个性化的分享内容
- 功能简介:
- 支持配置分享标题、副标题、分享图片
- 不填写则展示默认值
- 示例图:
8.13 【营销】营销活动(转盘/盲盒/集卡)下单消费支持“每满”
- 功能路径:会员营销 - 营销 - 营销活动 - 抽奖类活动
- 使用场景:每满X元获得1次抽奖机会
- 功能简介:
- 下单金额支持实收金额满/每满X元获得1次抽奖机会
- 下单金额支持账单金额满/每满X元获得1次抽奖机会
- 示例图:
8.14 【促销】第N件打折支持减免和优惠执行顺序
- 功能路径:会员营销 - 营销 - 促销活动 - 第N件打折
- 使用场景:控制高价/低价商品打折
- 功能简介:
- 新增优惠执行顺序配置项,默认优惠低价商品
- 新增优惠执行顺序说明实例
- 示例图:
8.15 【促销】三方合作券门店视角适用商品组件优化
- 功能路径:会员营销 - 营销 - 营销活动 - 三方合作券
- 使用场景:按分类/商品库商品设置参与商品
- 功能简介:
- 商品范围新增“按分类”
- 商品范围新增“按商品库商品”
- 示例图:
9 数据洞察
9.1 「券统计表」优化
- 功能路径:餐饮 - 优惠 - 券统计表
- 使用场景:统计券发放和核销的汇总统计情况
- 功能简介:T+1 更新模式,替换当前的券统计表
- 示例图:
9.2 报表分割线样式优化
- 功能路径:所有报表
- 使用场景:windows 场景下分割线不明显
- 功能简介:
- 示例图:
9.3 对账相关报表说明
- 功能路径:对账 - 所有报表
- 使用场景:在报表名称 和 指标上均新增对应的对账说明
- 功能简介:
- 示例图:
9.4 会员交易明细表新增「三方支付方式」行转列
- 功能路径:会员 - 交易 - 会员卡值交易明细表
- 使用场景:支持行转列展示支付方式
- 功能简介:
- 示例图:
9.5 退单统计表更换数据源
- 功能路径:异常 - 退单 - 退单统计表
- 使用场景:过滤修改支付方式等在业务上不符合退单的场景
- 功能简介:
- 示例图:
9.6 新增「菜品沽清日志」(本期为袁记定开需求,后续和 pos 一块改为公版)
- 功能路径:异常 - 菜品 - 菜品沽清日志
- 使用场景:查看菜品的沽清日志
- 功能简介:
- 示例图:
9.7 会员基础信息表优化
- 功能路径:会员 - 档案 - 会员基础信息表
- 使用场景:
- 功能简介:
- 新增「最后交易时间」
- 现有最后交易时间改成「最后储值时间」
- 示例图:
9.8 部分报表「指标说明」优化
- 功能路径:餐饮 - 所有报表
- 使用场景:优化了各指标的业务说明,加入了比较详细的业务属性和计算口径
- 功能简介:本期共计优化 75 个指标
- 示例图:
9.9 新增会员统计表新增「开卡时间」
- 功能路径:会员 - 新增 - 新增会员统计表
- 使用场景:查看新增会员具体的入会时间
- 功能简介:
- 示例图:
9.10 紫光园定制报表优化
- 功能路径:餐饮 - 销售 - 收入班次统计表
- 使用场景:按照客户提供的班次及定义定制开发
- 功能简介:
- 示例图:
9.11 部分报表新增「履约完成」筛选条件
- 功能路径:餐饮- 销售 - 销售汇总表、账单明细表 & 餐饮- 菜品 - 菜品汇总表、菜品明细表
- 使用场景:支持查看已完成结账但是未履约的数据(常见于外卖场景)
- 功能简介:
- 示例图:
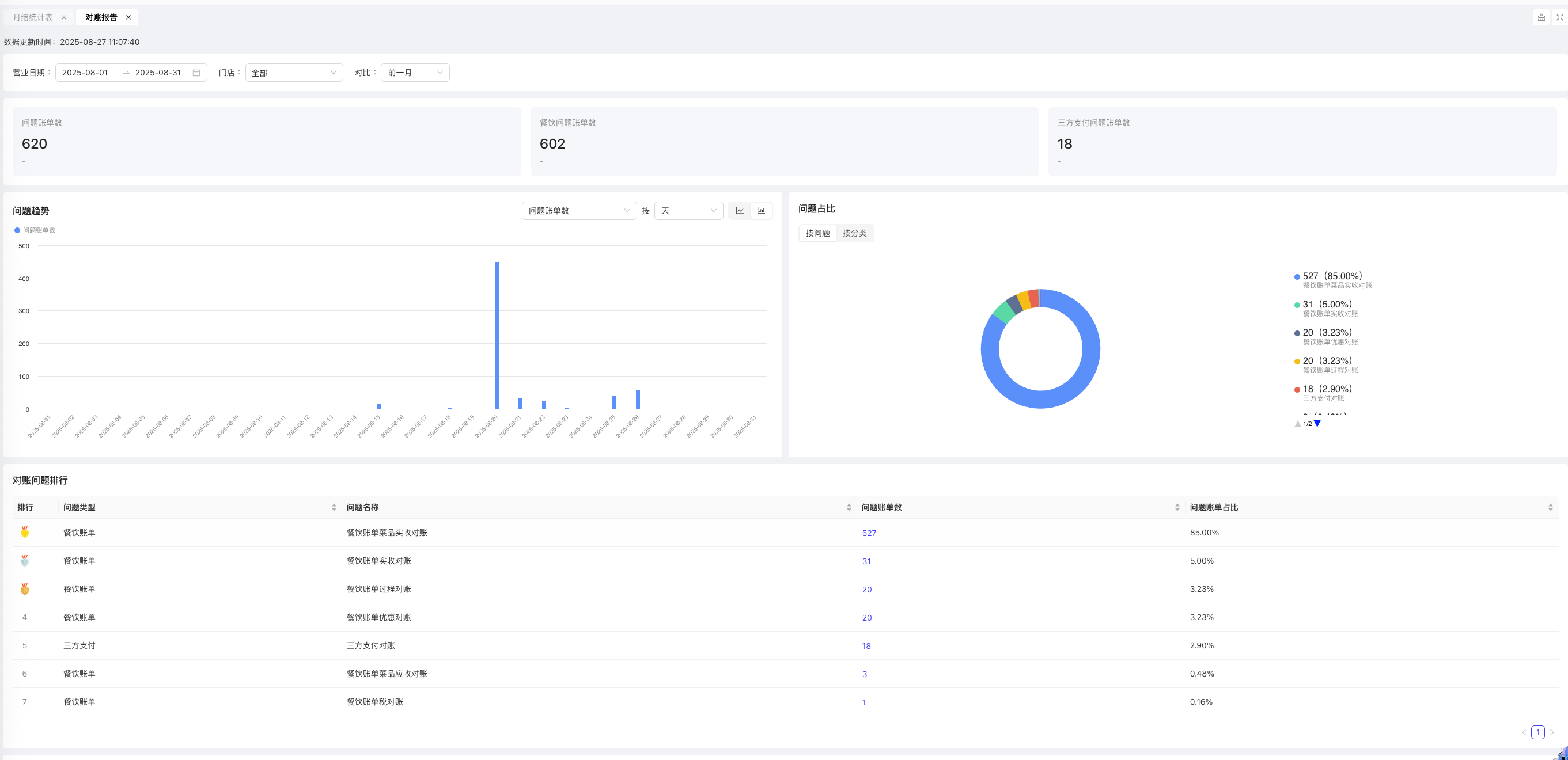
9.12 对账:对账报告(US 环境已发布,SEA 预计 0920 发布)
- 功能路径:对账 - 对账报告
- 使用场景:统计当前集团下的数据对账问题
- 功能简介:
- 示例图:
9.13 对账:餐饮账单实收对账(US 环境已发布,SEA 预计 0920 发布)
- 功能路径:对账 - 系统内对账 - 餐饮账单实收对账
- 使用场景:比对餐饮账单表「实收金额」和 付款表「商家实收」的差异
- 功能简介:
- 示例图:
9.14 对账:餐饮账单对账过程(US 环境已发布,SEA 预计 0920 发布)
- 功能路径:对账 - 系统内对账 - 餐饮账单对账过程
- 使用场景:比对餐饮账单应收金额 - 优惠金额与实收金额的差异
- 功能简介:
- 示例图:
9.15 对账:三方交易对账(US 环境已发布,SEA 预计 0920 发布)
- 功能路径:对账 - 对账报告
- 使用场景:
- 功能简介:
- 示例图:
9.16 对账:餐饮账单优惠金额对账(US 环境已发布,SEA 预计 0920 发布)
- 功能路径:对账 - 系统内对账 - 餐饮账单优惠金额对账
- 使用场景:比对餐饮账单优惠金额与优惠统计表优惠金额的差异
- 功能简介:
- 示例图:
9.17 对账:餐饮账单附加费对账(US 环境已发布,SEA 预计 0920 发布)
- 功能路径:对账 - 系统内对账 - 餐饮账单附加费对账
- 使用场景:比对餐饮账单附加费总金额与附加费统计表附加费金额的差异
- 功能简介:
- 示例图:
9.18 对账:餐饮账单税对账(US 环境已发布,SEA 预计 0920 发布)
- 功能路径:对账 - 系统内对账 - 餐饮账单税对账
- 使用场景:比对餐饮账单税金额与税统计表税金额的差异
- 功能简介:
- 示例图:
9.19 对账:餐饮账单菜品实收对账(US 环境已发布,SEA 预计 0920 发布)
- 功能路径:对账 - 系统内对账 - 餐饮账单菜品实收对账
- 使用场景:比对餐饮账单表实收金额 + 账单表附加费(计实收)与菜品表菜品金额的差异
- 功能简介:
- 示例图:
9.20 对账:餐饮账单菜品应收对账(US 环境已发布,SEA 预计 0920 发布)
- 功能路径:对账 - 系统内对账 - 餐饮账单菜品应收对账
- 使用场景:比对餐饮账单表菜品总价与菜品表应收金额的差异
- 功能简介:
- 示例图:
10 数说(Insight APP)
10.1 店铺 PK 下钻到门店后支持跳转到门店视角
- 功能路径:门店排行 - 基于组织树或行政组织下钻
- 使用场景:跳转到门店视角
- 功能简介:
- 示例图:
10.2 排行组件支持查看占比数据
- 功能路径:排行组件
- 使用场景:查看排行中每条数据的占比
- 功能简介:点击 % 可展示数据占比
- 示例图:
10.3 账单列表页支持展示数量
- 功能路径:列表页
- 使用场景:展示当前列表页的条数
- 功能简介:
- 示例图:
10.4 门店筛选组件新增「常用方案」
- 功能路径:门店筛选组件
- 使用场景:根据个人习惯保存经常查询的门店组合
- 功能简介:门店筛选组件中,将当前选择的门店快速保存成门店组合的查询方案,后续可快速筛选
- 示例图:
![]() | ![]() | ![]() |
10.5 异常管理分析模型合并
- 功能路径:概览页 - 异常管理
- 使用场景:支持在同一板块下切换不同的异常主题;支持设置默认要展示的异常主题
- 功能简介:
- 示例图:
10.6 新增部分指标
- 功能路径:概览页 - 销售 & 综合
- 使用场景:
- 日均实收金额:平均每个营业日的实收金额
- 券核销数量:券核销的数量
- 功能简介:
- 示例图:
10.7 部分组件新增「智能分析」能力
- 功能路径:趋势分析 & 组成分析 & 排行
- 使用场景:AI 智能分析当期图表中的内容
- 功能简介:点击组件右上角的「⭐️」图标,当前仅开放 CN 环境,预计月底前支持全部环境
- 示例图:
10.8 CN 环境 AI 助手全量放开
- 功能路径:AI 助手
- 使用场景:快速问数
- 功能简介:
- 示例图:
10.9 AI 助手 - 新增查询详情
- 功能路径:AI 助手 - 展示结果 - 查询详情
- 使用场景:点击查询详情查看当前结果的查询条件
- 功能简介:
- 示例图:
10.10 AI 助手 - 用户问题改写优化
- 功能路径:AI 助手 - 展示结果 - 回复问题
- 使用场景:将用户提问转化成可供实际查询的问题
- 功能简介:
- 示例图:
10.11 AI 助手 - 新增图表类型
- 功能路径:AI 助手 - 展示结果 - 图表
- 使用场景:支持图表化展示(饼图、条形图、折线图)
- 功能简介:可用户手工切换图表
- 示例图:
10.12 AI 助手 - 智能总结样式优化
- 功能路径:AI 助手 - 展示结果 - 智能总结
- 使用场景:
- 功能简介:UI 样式优化
- 示例图:
10.13 AI 助手 - 展示结果 - 支持点击全屏
- 功能路径:AI 助手 - 展示结果 - 全屏
- 使用场景:全屏展示当前呈现结果
- 功能简介:
- 示例图:
11 基础服务
12 供应链
12.1
12.2 在线支付
12.2.1 配置档案
- 功能路径:系统设置>集团参数
- 使用场景:在线支付配置
- 功能简介:
- 集团-营运中心-财务管理-收付款配置-门店配置付款主体
- 集团-营运中心-财务管理-收付款配置-配送中心配置收款主体
- 组织设置,网商银行和支付宝账户,已更新为线上账户
- 操作示例
12.2.2 门店通APP
门店通 (大陆)在线支付下载版本
- 安卓: https://www.restosuite.ai/en_us/download-center
- iOS: https://apps.apple.com/cn/app/restosuite-inventory/id6532605302
12.2.3 APP采购订单
- 功能路径:采购管理>采购订单
- 使用场景:适配在线支付
- 功能简介:
- 采购订单在线支付,适配线上账户支付
- 配送中心,预收款单,适配在线账户支付
- 门店,预付款单,适配在线账户支付
- 线下支付,走原有逻辑。
- 在线支付账户,需要进行配置,目前支持网商银行、PingPong、PayNow,三种在线支持方式
- 关键触发点:当用户在 APP 端创建采购订单并选择“网商银行、PingPong、PayNow(在线支付)”时,系统校验该组织是否已配置线上账户
- 操作示例
12.3 调拨收货单PC端—适配调拨差异收货参数
- 功能路径:库存管理>调拨收货单
- 使用场景:适配调拨差异收货参数,APP端适配调拨差异收货
- 功能简介:
-
- 门店适配参数,中心适配参数,适配调拨收货差异参数 - 门店调拨业务支持收货差异参数开启,调拨收货支持少收货,调出组织,生成出库冲销单
- 调拨收货单,少收货,出库组织生成了出库冲销单,不可取消收货
- 调拨收货单,全部收货时,支持取消收货
- 组织内调拨,开启中心验货参数,调拨收货支持差异收货,生成出库冲销单,不支持修改入库仓库
- 重新计价:出库冲销单会根据调拨出库单,更新成本单价 预占逻辑
- 调拨出库单保存,预计出占用,审核后释放预计出占用
- 调入组织生成调拨收货单,预计入占用,全部收货、部分收货,释放预计入占用
- 调拨出库单,反审核,调入组织释放预计入占用
- 调拨单出库单未选择调入仓库时,调入组织预计入不会占用
-
- 操作示例
12.4 产成品入库单
- 功能路径:生产管理>生产入库单
- 使用场景:加工看板生成的产成品入库单,需要限制不允许反审核
- 功能简介:
- 加工看板生成的产成品入库单,需要限制不允许反审核,隐藏掉反审核按钮
- 操作示例
12.5 调拨收货APP-适配调拨业务支持收货差异
- 功能路径:首页>调拨收货
- 使用场景:适配调拨业务支持收货差异参数
- 功能简介:
- 门店适配参数,中心适配参数,适配调拨收货差异参数
- 门店调拨业务支持收货差异参数开启,调拨收货支持少收货,调出组织,生成出库冲销单
- 调拨收货单,少收货,出库组织生成了出库冲销单,不可取消收货
- 调拨收货单,全部收货时,支持取消收货
- 组织内调拨,开启中心验货参数,调拨收货支持差异收货,生成出库冲销单,不支持修改入库仓库
- 重新计价:出库冲销单会根据调拨出库单,更新成本单价 预占逻辑
- 调拨出库单保存,预计出占用,审核后释放预计出占用
- 调入组织生成调拨收货单,预计入占用,全部收货、部分收货,释放预计入占用
- 调拨出库单,反审核,调入组织释放预计入占用
- 调拨单出库单未选择调入仓库时,调入组织预计入不会占用
- 操作示例
13
13.1 采购订单-打印/导出表格模板,需要支持供应商财务信息
- 功能路径:采购管理>采购订单
- 使用场景:打印/导出模板,需要支持供应商财务信息
- 功能简介:
- 导出表格,需要支持财务信息,数据来源于供应商档案财务信息
- 打印模版,需要支持财务信息,数据来源于供应商档案财务信息
- 模版可根据集团进行配置,不适配全局
- 操作示例
13.2 采购订单/采购申请单APP—新增日均订货数据显示
- 功能路径:首页>采购订单/采购申请单
- 使用场景:新增日均订货数据
- 功能简介:
- 选择物料页面,新增日均订货数据显示,数据取近30天日均采购订单量为准计算平均值
- 物料详情,新增日均订货数据显示,数据取近30天日均采购订单量为准计算平均值
- 切换单位,日均订货数据根据单位,自动转换数据
- 操作示例
13.3 采购订单APP—新增付款状态
- 功能路径:首页>采购订单
- 使用场景:新增付款状态
- 功能简介:
- 订单列表,新增三个付款状态:待付款,已付款待确认,适配多语
- 订单详情页面,新增付款状态:待付款,已付款待确认,适配多语
- 目前支持的状态:待付款、关闭、已付款待确认、待接单、待发货、可发货、已发货、中止发货、部分发货、待收货,状态适配多语
- 操作示例
13.4 盘点/调拨/报损APP—新增扫码
-
功能路径:首页>盘点/调拨/报损
-
使用场景:新增扫码,支持扫不同物料条码累加数量
-
功能简介:
- 新增盘点单,支持扫物料条码,根据物料转换率, 自动更新数量
- 选择物料页面,支持扫码,同物料不同条码扫码时,需要注意转换率,数量累加数量
- 编辑页面支持扫码,同物料不同条码扫码时,需要注意转换率,数量累加数量
注意事项
-
选择物料扫码,数量累加1
-
盘点保存后,再次扫物料条码,需要根据扫码的条码单位,累加数量
-
盘点扫码,条码单位不在盘点单位时,扫码条码,数量更新到单位1
-
盘点扫码,按选择的单位条码扫码,多次不同条码,扫码的数量,根据扫的条码单位,进行更新数量
-
操作示例
13.5 供应商协同APP
供应商协同 (大陆) iOS: https://apps.apple.com/us/app/restosuite-supplier/id6751874928 安卓: https://play.google.com/store/apps/details?id=ai.restosuite.inc.supplier.sea 供应商协同 (海外) iOS: https://apps.apple.com/us/app/restosuite-supplier/id6751874928 安卓: https://play.google.com/store/apps/details?id=ai.restosuite.inc.supplier.sea
13.5.1 客户收货查询-新增分享-支持复制导出
- 功能路径:首页>客户收货查询
- 使用场景:新增分享
- 功能简介:
- 列表新增分享按钮,根据 查询的数据,进行分享复制,链接下载表格
- 下载的表格,支持多语
- 操作示例
Last updated on:


